Serverless Monitoring

Gain complete serverless observability to detect issues early and ensure peak performance in your serverless applications.

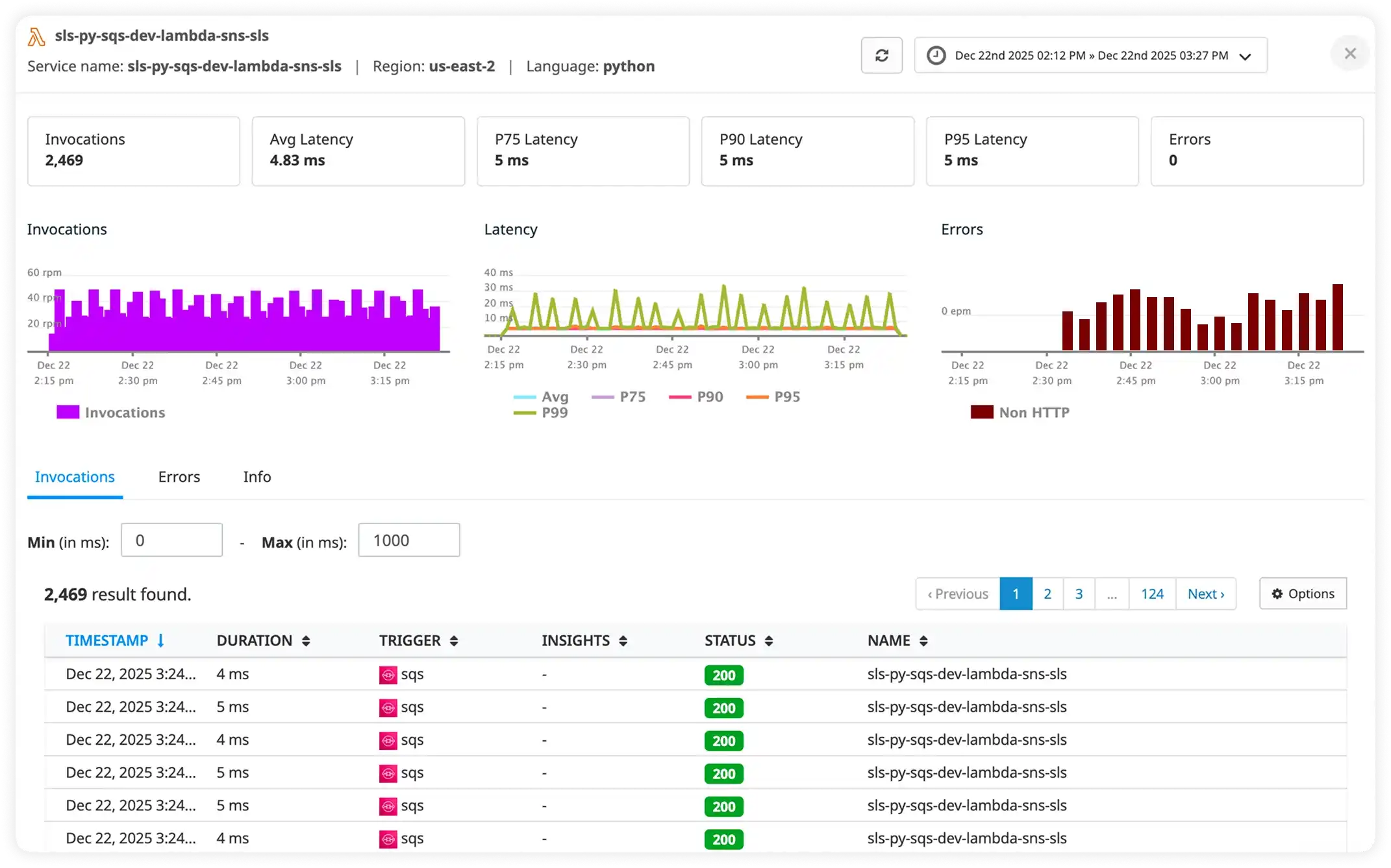
Serverless dashboard

Serverless Monitoring Challenges

Without proper serverless monitoring, teams face these critical operational challenges:

Cold Start Latency

Serverless functions experiencing 3-5 second cold starts, causing timeouts and poor user experience during function initialization.

"As a serverless developer, our Lambda functions have 4-second cold starts, causing API timeouts and frustrated users."

Hidden Function Errors

Lambda functions failing silently with no visibility into errors, making debugging nearly impossible without proper monitoring.

"As a backend engineer, our Lambda functions fail randomly and we only find out from customer complaints because CloudWatch Logs is hard to navigate."

Unpredictable Costs

Serverless costs ballooning unexpectedly due to inefficient functions, memory over-provisioning, or excessive invocations.

"As a cloud architect, our Lambda bill went from $500 to $5000 last month and we have no idea which functions are responsible."

No Distributed Tracing

Requests flowing through multiple Lambda functions and microservices with no way to trace the entire request path.

"As a solutions architect, we have 20 Lambda functions chained together, and when something fails, we can't trace which function caused the issue."

Memory and Timeout Issues

Functions timing out or running out of memory without proper insights into optimal memory configuration and execution patterns.

"As a DevOps engineer, our Lambda functions keep timing out, but we don't know if it's memory, CPU, or external API latency."

Concurrency Throttling and Limits

Serverless functions getting throttled during traffic spikes due to concurrency limits, causing dropped requests and degraded user experience.

"As a solutions architect, our Lambda functions hit concurrency limits during Black Friday, dropping 30% of requests, but we had no warning or visibility."

Why Choose Atatus

Serverless Monitoring Without Complexity

Complete serverless observability for AWS, Azure, and Google Cloud. Reduce costs and improve performance effortlessly.

Lightning-Fast Function Monitoring

Monitor AWS Lambda, Azure Functions, and Google Cloud Functions in real-time. Track cold starts, execution times, and resource consumption to optimize serverless performance.

Multi-Cloud Serverless Visibility

Unified observability across all cloud providers. Track function calls, message queues, and third-party integrations from a single dashboard.

Cost Optimization Insights

Identify expensive functions, reduce cold starts, and optimize resource allocation. Cut serverless costs while maintaining peak performance.

How Atatus Serverless Monitoring Optimizes Function Performance

Minimize cold starts and optimize costs with measurable improvements in serverless reliability

Cold starts reduced from 4s to 800ms

Minimize Cold Starts

Track cold start frequency and duration. Get recommendations to reduce cold starts by 70% with provisioned concurrency and optimization tips.

Error detection rate: 100%

Comprehensive Error Tracking

Capture every Lambda error with full stack traces, request context, and AWS X-Ray integration. Debug issues in minutes, not hours.

Monthly Lambda costs: $5K → $3K

Optimize Serverless Costs

Identify expensive functions, optimize memory allocation, and reduce unnecessary invocations. Save 40% on serverless costs.

Trace 100% of serverless requests

End-to-End Distributed Tracing

Trace requests across Lambda functions, API Gateway, DynamoDB, and external services. Complete visibility into serverless architectures.

Optimal memory sizing for 50+ functions

Smart Memory Optimization

Data-driven recommendations for Lambda memory configuration. Find the sweet spot between performance and cost.

Function success rate: 95% → 99.9%

Improve Function Reliability

Monitor timeouts, retries, throttling, and concurrent executions. Ensure serverless functions perform reliably under any load.

Key Features

Complete Serverless Function Visibility

From cold starts to cost optimization - everything you need for serverless success

Trace Every Request Across Services

  • Follow a single request as it flows across services, APIs, and dependencies
  • Instantly identify which service or span is slowing down the request
  • Compare execution time across services to pinpoint latency hotspots
  • Debug complex distributed systems without guessing or switching tools
Distributed tracing
Real-time serverless execution

Get Real-Time Visibility Into Serverless Performance

  • Monitor serverless invocations, latency percentiles, and error rates in real time
  • Understand cold starts, execution duration, and throughput patterns
  • Detect performance regressions before they impact downstream services
  • Troubleshoot failures with full execution context and request details

Visualize How Your Services Interact

  • See a live map of service dependencies and request flows
  • Understand how latency, errors, and traffic propagate across services
  • Quickly isolate failing or overloaded services in complex architectures
  • Gain clarity into system behavior without manually mapping dependencies
Visualize Service Dependencies
Getting Started

Serverless Monitoring in Under 5 Minutes

Three simple steps to complete serverless observability. No credit card required.

1

Install the SDK

Add Atatus SDK to your serverless functions. Supports AWS Lambda, Azure Functions, and Google Cloud Functions with minimal code changes.

npm install @atatus/serverless
2

Auto-Instrument Functions

Automatically captures execution metrics, cold starts, errors, and traces without manual instrumentation. Works out of the box.

Zero Configuration
3

Monitor & Optimize

Access real-time dashboards to track function performance, reduce cold starts, and optimize costs with actionable insights.

Real-time Insights

Milestones that spark performance excellence

Reflections from clients who've achieved unmatched excellence through innovative strategies.

Read customer stories

"Atatus is very modern app that allows us to monitor our application performances", it's interface and the way it reports data is easy to understand. I hope it will have more information for what caused the error, like a funnel.

Salloum E
Salloum E,

Technical Manager

"Excellent production and customer service", Very good APM solution and billing method, friendly to Laravel framework users, and good customer service. The key reason for me to use it is the pricing method

Eugene W
Eugene W,

Chief Technology Officer

"Great product with great support", Super easy to integrate, it automatically hooks into everything. The support team and dev team were also very helpful in fixing a bug and updating the docs.

Tobias L
Tobias L,

Full Stack Engineer

"Solid Product even better support", The integration path is incredibly simple/easy and the overall interface is very intuitive. That said, I had a handful of odd use cases that the support team was incredibly responsive in helping me work through.

Wes D
Wes D,

Site Reliability Engineer

Frequently Asked Questions